Chat To Customer Service
Fitur Obrolan dengan Customer Service adalah fitur obrolan yang dapat memberikan Anda kemudahan dalam berkomunikasi dengan Activo admin X jika mengalami kendala dalam mengoperasikan Activo X.
Langkah-langkah untuk Chat with Customer Service:
-
Pada menu CSR lalu klik Managing Ticket

-
Klik Chat with CS

-
Jika ingin tutup obrolan bisa klik Hide Chat

Menghapus riwayat obrolan Anda :
-
Pada menu CSR lalu klik Managing Ticket

-
Klik Chat with CS

-
temukan ... di paling kanan atas jendela obrolan Anda

-
klik End Chat

Terdapat dua cara untuk terhubung dengan Customer Service Activo X, bisa dengan cara pertama yang ada diatas dan juga cara kedua menggunakan fitur Obrolan, dibawah merupakan tahapan-tahapan untuk terhubung denga Customer Service melalui fitur Obrolan
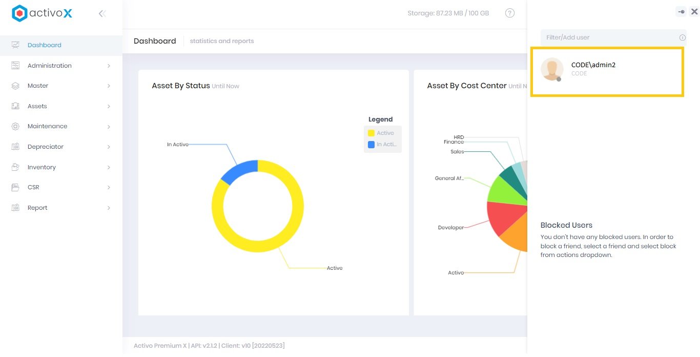
Cara mengaktifkan fitur Obrolan dengan Customer Service :
-
buka icon Chat

-
Pada kolom Filter/Add User diisi dengan .\admin

-
klik Add friend

-
pilih nama akun yang Anda inginkan maka nama akun pengguna tersebut akan tampil di daftar obrolan Anda

Notes:
- Anda dapat melihat status akun lainnya sebelum Anda dapat memulai obrolan
- Apabila lawan bicara Anda offline, sistem akan mengirim pesan obrolan ke dalam notifikasi email, ybs akan membalas obrolan Anda setelah dia online kembali
- Daftar obrolan tidak dapat dihapus, Anda hanya dapat memblokir-nya dan akan masuk ke daftar blokiran dibawahnya
- Riwayat obrolan per masing - masing akun akan terekam di sistem, dan Anda juga dapat meng-unduh-nya melalui fitur
Informasi yang perlu diketahui di Obrolan Anda :
| Objek | Ketarangan |
|---|---|
| i | dapat Anda gunakan untuk petunjuk menambahkan pengguna dalam fitur obrolan ini |
| -> atau i | dapat Anda sematkan jendela obrolan Anda agar tetap tampil selama Anda menjelajahi layanan atau sebaliknya |
| Offline / Online | status Anda (online - sedang mengakses layanan ; offline - sedang tidak mengakses layanan) |
| <- | dapat Anda gunakan untuk kembali ke daftar obrolan yang pernah dilakukan |
| x | dapat Anda gunakan untuk menutup jendela obrolan Anda |
| Block user | dapat Anda gunakan untuk mem-blokir pengguna yang mengirim obrolan |
| Clear Chat | dapat Anda gunakan untuk menghapus riwayat obrolan |
| Type a message here.. | adalah area dimana Anda dapat memulai obrolan dengan pengguna lainnya di tenant lain |
| Icon Camera | dapat Anda gunakan untuk mengirim foto dengan format gambarIcon Document : dapat Anda gunakan untuk mengirim file dengan format apapun |
| Icon hyperlink | dapat Anda gunakan untuk mengirim url saat ini |
Menghapus riwayat obrolan Anda :
-
pilih akun obrolan

-
temukan ... di paling kanan atas jendela obrolan Anda

-
klik Clear Chat

Notes:
- Dengan mengkonfirmasi penghapusan, Anda menyetujui proses penghapusan riwayat obrolan. Riwayat yang sudah dihapus tidak dapat dipulihkan kembali
- Kami sarankan Anda dapat menggunakan fitur Download collected data sebelum menghapus riwayat
Memblokir obrolan pengguna lain :
-
temukan ... di paling kanan atas jendela obrolan Anda

-
klik Block user

Note:
Notes:
- Dengan memblokir akun tersebut, maka akun pengguna tersebut tidak dapat mengirim pesan obrolan kepada Anda begitu pula sebaliknya
- Akun yang terblokir tidak dapat dihapus dari daftar obrolan (Blocked Users)
- Anda dapat mengaktifkan kembali akun yang terblokir agar dapat menerima pesan obrolan dari pengguna tersebut
Mengaktifkan akun obrolan yang terblokir :
-
pilih akun obrolan yang terblokir

-
klik Unblock

Notes:
- Mohon tidak menyalahgunakan fitur obrolan ini, semua informasi di obrolan ini tercatat oleh sistem. Apabila ditemukan penyalahgunaan terhadap fitur ini, Kami berhak melaporkan Akun Anda kepada Admin Tenant Anda dan hal ini dapat berakibat pada akses layanan akun Anda di-non-aktif-kan.
- Apabila terdapat kendala dalam penggunaan fitur obrolan ini, harap segera hubungi activox@activo.co.id